Managing short-term rentals in Portugal — especially in the Algarve — requires powerful property management software. Investors and property managers need tools that can synchronize Airbnb and Booking.com reservations, automate guest communication, manage cleaning teams, and track financial performance. Portugal has become one of Europe’s fastest-growing vacation rental markets. Regions like the Algarve attract international investors looking to maximize returns through short-term rentals.The right property management software can simplify operations, reduce manual work, and increase occupancy rates by synchronizing bookings across multiple platforms. This guide explores the best property management software for Portugal and Algarve vacation rentals, including tools used by professional Airbnb managers and property management companies.
Table of Contents
Why Property Managers in Portugal Need Specialized Software
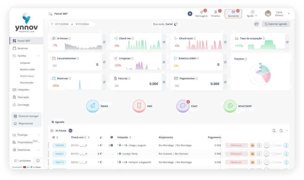
Ynnov

Overview for Portugal Property Managers
Core Features
- Channel manager for Airbnb and Booking.com
- Reservation calendar management
- Guest communication automation
- Owner reporting dashboard
- Cleaning task coordination
- Performance analytics
Pros
- Designed for the Portuguese property market
- Easy synchronization between booking platforms
- Centralized reservation management
- Simple interface for property managers
Cons
- Smaller integration ecosystem compared to global PMS systems
- Fewer enterprise features for large portfolios
Who It’s Best For in Portugal
Hostkit

Overview for Portugal Property Managers
Core Features
- Channel manager synchronization
- Reservation and calendar management
- Guest messaging automation
- Owner financial reporting
- Cleaning and operations tracking
Pros
- Built with the Portuguese market in mind
- Simple interface for property managers
- Useful automation features
Cons
- Smaller integration ecosystem than global PMS systems
- May lack advanced enterprise features
Who It’s Best For in Portugal
Hostsync

Overview for Portugal Property Managers
Core Features
- Channel synchronization
- Reservation management
- Calendar integration
- Guest messaging tools
- Performance reporting
Pros
- Reliable booking synchronization
- Simple setup process
- Automation for guest communication
Cons
- Limited financial management tools
- Focused mainly on channel distribution
Who It’s Best For in Portugal
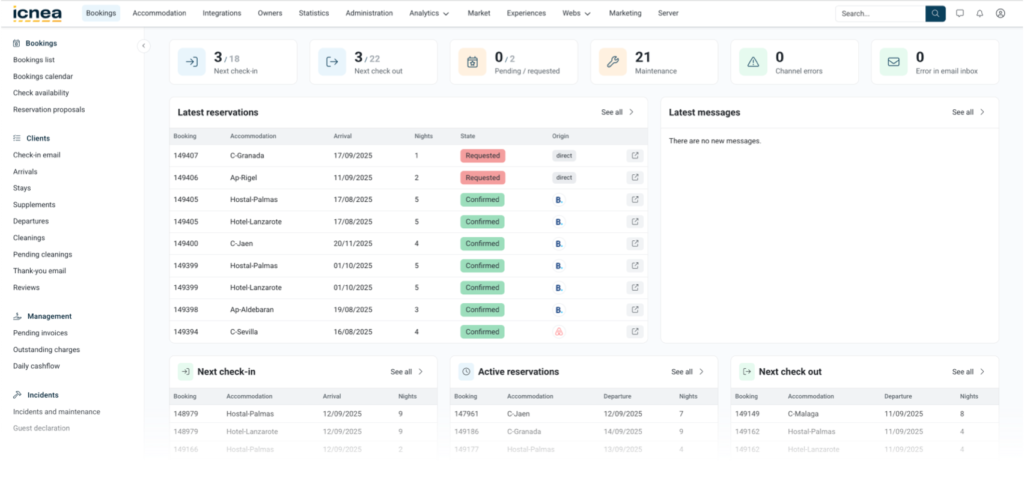
Icnea

Overview for Portugal Property Managers
Core Features
- Multi-channel booking synchronization
- Direct booking website builder
- Reservation management
- Guest communication tools
- Revenue analytics
Pros
- Strong presence in the European market
- Good integrations with travel platforms
- Direct booking capabilities
Cons
- Learning curve due to advanced features
Who It’s Best For in Portugal
Avantio

Overview for Portugal Property Managers
Core Features
- Channel manager for 60+ platforms
- Direct booking website builder
- Owner reporting tools
- Guest communication automation
- Performance analytics
Pros
- Enterprise-level platform
- Strong integrations across Europe
- Advanced reporting and analytics
Cons
- Higher pricing
- Complex onboarding process
Who It’s Best For in Portugal
Guesty

Overview
Core Features
- Channel manager for Airbnb, Booking.com, and Vrbo
- Unified guest inbox
- Dynamic pricing integrations
- Automation workflows
- Owner reporting dashboards
Pros
- Highly scalable platform
- Extensive integrations
- Powerful automation features
Cons
- Higher pricing
- Learning curve for new users
Who It’s For
Hostaway

Overview
Core Features
- Channel manager
- Automated guest messaging
- Dynamic pricing tools
- Direct booking engine
- Reservation analytics
Pros
- Strong automation features
- Reliable booking synchronization
- Good integrations with major booking platforms
Cons
- Requires onboarding setup
- Pricing available after demo
Who It’s For
Comparison of Property Management Software for Portugal
| Platform | Best For | Main Strength |
|---|---|---|
| Ynnov | Portugal operators | Local market focus |
| Hostkit | Small property managers | Simple operations management |
| Hostsync | Channel synchronization | Distribution management |
| Icnea | Professional agencies | European PMS platform |
| Avantio | Large agencies | Enterprise vacation rental system |
| Guesty | Scaling businesses | Automation and integrations |
| Hostaway | Multi-property hosts | Automation and channel manager |
Simplify Your Algarve Property Investment Management Today
Navigating the complexities of property management software can feel overwhelming, especially when trying to scale a vacation rental portfolio across platforms like Airbnb and Booking.com. Whether you struggle with automation, juggling multiple channels, or financial reporting, these challenges can impact your investment returns. Our expertise at Riva Prime means you do not have to face these hurdles alone.

Explore expert guidance tailored for international investors by visiting our Investing in Lagos – RIVA PRIME CONSULTING page. Benefit from comprehensive support in property acquisition, management, and rental optimization. Act now and transform your Algarve real estate venture with trusted local insights and streamlined solutions at Riva Prime. Start maximizing your return on investment with confidence today.
Frequently Asked Questions
What are the main benefits of using investment property management software?
Using investment property management software streamlines your operations, simplifies communication, and centralizes financial reporting. By implementing such tools, you can save time on administrative tasks and potentially increase your rental revenue by at least 20% through improved efficiency.
How can I determine which investment property management software is best for my needs?
Start by assessing your specific requirements, such as the number of properties you manage and the features you need (e.g., tenant communication or financial reporting). Create a list of essential functions, and then evaluate software options based on how well they meet your criteria.
How long does it typically take to implement investment property management software?
Implementation timelines can vary, but you can generally expect to fully integrate the software within 30 to 90 days, depending on complexity. Prepare by outlining your current processes and gathering necessary data to facilitate a smoother transition.
What features should I look for when comparing different property management software?
Key features to consider include tenant and lease tracking, maintenance management, accounting capabilities, and multi-channel communication tools. Prioritize software that can automate routine tasks, thereby reducing your workload and enhancing tenant satisfaction.
Can investment property management software help with tenant screening?
Yes, many investment property management software options include integrated tenant screening tools that help you assess applicants’ credit, rental history, and background. Using these tools can significantly improve your selection process, leading to better tenant quality and reduced vacancy rates.
Is it necessary to have technical skills to use investment property management software effectively?
Most modern investment property management software is designed to be user-friendly, requiring minimal technical skills to operate. However, having basic familiarity with technology will help you navigate the system more efficiently and make the most of its features.

